NG¼¯ÍÅ

ÉϺ£Ê¯»¯È«¾°Í¼-2.png ÉϺ£Ê¯»¯È«¾°Í¼-2.png

2025/02/26

NG¼¯ÍÅAIÖÇÒëר¼Ò£ºAIÌáÉýÉϺ£Ê¯»¯OTS·ÂÕæÏîÄ¿µÄ¿ª·¢Ð§ÄܺÍÄ£Ä⾫¶È

Öйúʯ»¯ÉϺ£Ê¯ÓÍ»¯¹¤¹É·ÝÓÐÏÞ¹«Ë¾£¨ÒÔϼò³Æ£ºÉϺ£Ê¯»¯£©ÊÇÖйúʯÓÍ»¯¹¤¹É·ÝÓÐÏÞ¹«Ë¾£¨ÒÔϼò³Æ£ºÖйúʯ»¯£©µÄ¿Ø¹É×Ó¹«Ë¾£¬£¬£¬£¬£¬£¬£¬£¬ÊÇÖйú×î´óµÄÁ¶ÓÍ»¯¹¤Ò»Ì廯ÆóÒµÖ®Ò»¡£¡£¡£¡£¡£¡£¡£¡£ÎªÌáÉý²Ù×÷Ö°Ô±µÄÅàѵÉóºË¡¢°ü¹ÜÏÖ³¡Éú²úÇå¾²£¬£¬£¬£¬£¬£¬£¬£¬×ÔÊ×´ÎÏàÖúÒÔÀ´£¬£¬£¬£¬£¬£¬£¬£¬ÉϺ£Ê¯»¯Óë±±¾©»ª¿µ´ïÅÌËã»úÓ¦ÓÃÊÖÒÕÓÐÏÞ¹«Ë¾£¨ÒÔϼò³Æ£º»ª¿µ´ï£¬£¬£¬£¬£¬£¬£¬£¬NG¼¯ÍÅÈ«×Ê×Ó¹«Ë¾£©µÄÊÖÒÕÏàÖúÒ»Á¬É£¬£¬£¬£¬£¬£¬£¬£¬×èÖ¹ÏÖÔÚÒÑÏàÖúÍê³ÉÉϺ£Ê¯»¯20ÓàÌ××°Öö¨ÖÆOTS·ÂÕæÏµÍ³µÄ¿ª·¢ÓëÓ¦Óᣡ£¡£¡£¡£¡£¡£¡£Í¨¹ýÉϺ£Ê¯»¯µÈÏÂÊôÆóÒµ·ÂÕæÅàѵµÄÓ¦ÓÃʵ¼ù£¬£¬£¬£¬£¬£¬£¬£¬Öйúʯ»¯¼¯ÍÅÉî¿Ì¸ÐÊܵ½ÅàѵϵͳÔÚÆóÒµÉú²úÖеÄ×÷ÓúÍÒâÒ壬£¬£¬£¬£¬£¬£¬£¬Îª´Ë¹«²¼¡°×Ü˾Àí2ÏÂÁ£¬£¬£¬£¬£¬£¬£¬£¬¶ÔÏÂÊôÆóÒµÔ±¹¤µÄÉú²úÅàѵ¼°²Ù×÷ÊÖÒÕÌáÉý×ö³öÃ÷È·»®¶¨¡£¡£¡£¡£¡£¡£¡£¡£



±¾ÏîÄ¿ÊÇË«·½ÔÙ´ÎÏàÖú£¬£¬£¬£¬£¬£¬£¬£¬¸Ã·ÂÕæÏîÄ¿Æô¶¯ÓÚ2024Äê7Ô£¬£¬£¬£¬£¬£¬£¬£¬½ÓÄÉ»ª¿µ´ï¹«Ë¾Àú³Ì¹¤Òµ·ÂÕæÆ½Ì¨Èí¼þGPRES£¨ÉϺ£Ê¯»¯ÓµÓиÃÈí¼þµÄʹÓÃȨ£©£¬£¬£¬£¬£¬£¬£¬£¬¿ª·¢ÉϺ£Ê¯»¯3#Áò»Ç½ÓÄÉ¡¢3#ËáÐÔË®ÆûÌá¡¢2#ÆøÌå·ÖÁó¡¢Ì¼¶þ½ÓÄÉ£¨¸ÉÆøÌáŨ£©µÈËÄÌ××°Öõ͍֯OTS¡£¡£¡£¡£¡£¡£¡£¡£Ö÷ÒªÊÂÇé°üÀ¨¶ÔËÄÌ××°Öù¤ÒÕÀú³ÌµÄ½¨Ä£¡¢¶Ô×°ÖÃÀú³Ì¿ØÖƲÙ×÷µÄÄ£Äâ¼°¶Ô×°ÖÃÉú²úÏÖ³¡²Ù×÷µÄ·ÂÕæ£¬£¬£¬£¬£¬£¬£¬£¬¹²¼Æ°²ÅÅͨѶµãÊý£º20000Óàµã£¬£¬£¬£¬£¬£¬£¬£¬·ÂÕæ²Ù×÷»­Ãæ170Óà·ù¡£¡£¡£¡£¡£¡£¡£¡£ÆäÖУ¬£¬£¬£¬£¬£¬£¬£¬¶Ô×°ÖÃÀú³Ì¿ØÖƵÄÄ£Ä⣬£¬£¬£¬£¬£¬£¬£¬»ª¿µ´ïÊ×´ÎÓ¦ÓÃ×ÔÖ÷Ñз¢µÄAI×é̬ÖÇÒëϵͳ¡£¡£¡£¡£¡£¡£¡£¡£


AIÊÖÒÕÁ¢Òì¼°Â䵨

AIÖÇÒëר¼Ò

ÓÉÓÚDCSÓëOTS×é̬Èí¼þ²î±ð£¬£¬£¬£¬£¬£¬£¬£¬·ÂÕæ×é̬Àú³Ìʱ£¬£¬£¬£¬£¬£¬£¬£¬´ó¶¼ÇéÐξùÐèÒª±ÈÕÕDCS×é̬ÎļþÈ˹¤×é̬£¬£¬£¬£¬£¬£¬£¬£¬ºÄʱ¼èÐÁÒ×±¬·¢Îó²î£¬£¬£¬£¬£¬£¬£¬£¬ÇÒÐèÖØ¸´µ÷ÊԲŻªÍê³É×é̬ÊÂÇé¡£¡£¡£¡£¡£¡£¡£¡£


Ëæ×ÅAIÊÖÒյĻðÈÈÉú³¤£¬£¬£¬£¬£¬£¬£¬£¬»ª¿µ´ï½«È˹¤ÖÇÄÜ×÷ΪÖ÷ÒªÑо¿Æ«Ïò£¬£¬£¬£¬£¬£¬£¬£¬²¢ÔÚ2024Ä꿪·¢³öAI×é̬ÖÇÒëϵͳ¡ª¡ªAIÖÇÒëר¼Ò¡£¡£¡£¡£¡£¡£¡£¡£ÔÚ±¾ÏîÄ¿DCS/SIS¿ØÖÆÏµÍ³Ä£ÄâÖУ¬£¬£¬£¬£¬£¬£¬£¬AIÖÇÒëר¼ÒÊ×´ÎÊ÷Ä£Ó¦Óᣡ£¡£¡£¡£¡£¡£¡£ÎÒÃÇÎÞаÔËÓÃAIÖÇÒëר¼ÒµÄͼÏñʶ±ðÄÜÁ¦£¬£¬£¬£¬£¬£¬£¬£¬¶Ô¿Í»§ÌṩµÄDCS»­ÃæºÍÁªËøÂß¼­Í¼¾ÙÐÐÖÇÄܽ¨Ä£¡£¡£¡£¡£¡£¡£¡£¡£¸ÃÊÖÒÕÄܹ»×Ô¶¯¶ÁÈ¡ÖÖÖÖÃûÌõÄͼֽ£¬£¬£¬£¬£¬£¬£¬£¬ÎÞÐèÊÖ¶¯Öðµã»æÖÆ£¬£¬£¬£¬£¬£¬£¬£¬Ö»Ðè¼òÆÓУÑé¼´¿É´ó¹æÄ£¿£¿ £¿£¿£¿ìËÙÍê³É½¨Ä££¬£¬£¬£¬£¬£¬£¬£¬´ó·ùïÔÌ­ÈËÁ¦Óëʱ¼ä±¾Ç®¡£¡£¡£¡£¡£¡£¡£¡£ÆäͨÓÃÐÔ¿ÉÊÊÓÃÓÚÈκÎ×ñÕÕͼֽ¾ÙÐн¨Ä£µÄ³¡¾°£¬£¬£¬£¬£¬£¬£¬£¬ÕæÕýʵÏÖÁ˸ßЧ¡¢×¼È·¡¢µÍÃż÷µÄ×Ô¶¯»¯°²ÅÅ£¬£¬£¬£¬£¬£¬£¬£¬·­ÒëºóµÄ×é̬Îļþ׼ȷÂʸߴï90%ÒÔÉÏ¡£¡£¡£¡£¡£¡£¡£¡£Ó¦ÓÃAIÖÇÒëר¼Ò£¬£¬£¬£¬£¬£¬£¬£¬ÏîÄ¿¹¤³ÌʦÔÚOTS×é̬Àú³ÌÖнöÐè×ö¼òÆÓµÄУÑéÊÂÇ飬£¬£¬£¬£¬£¬£¬£¬Ã¿ÈËÌìÌì¼´¿ÉÍê³É¼¸Ê®ÉõÖÁÉϰÙÕŸßÖÊÁ¿µÄ×é̬Îļþ£¬£¬£¬£¬£¬£¬£¬£¬·ÂÕæ×é̬ЧÂÊÌáÉý70%ÒÔÉÏ¡£¡£¡£¡£¡£¡£¡£¡£Ó¦ÓÃʵ¼ù֤ʵ£¬£¬£¬£¬£¬£¬£¬£¬AI×é̬ÖÇÒëµÄÊÖÒÕЧ¹ûÒÑÁ¢ÒìÂ䵨¡£¡£¡£¡£¡£¡£¡£¡£



ÏîÄ¿ÏêÇé














1)×°Öù¤ÒÕÀú³ÌµÄ·ÂÕæ

»ª¿µ´ï¹«Ë¾ÓµÓи»ºñµÄÄ£×ÓÂÄÀúºÍÖÚ¶à³ÉÊìµÄ×ÔÖ÷Èí¼þЧ¹û£¨200+Èí¼þÖø×÷Ȩ£©£¬£¬£¬£¬£¬£¬£¬£¬±¾ÏîÄ¿ÖÐÉæ¼°ËÄÌ××°ÖõŤÒÕ·ÂÕæ¾ù¾ß±¸×ÔÖ÷֪ʶ²úȨ£º

ͼ/Áò»Ç½ÓÄÉ

ͼ/ËáÐÔË®ÆûÌá

ͼ/ÆøÌå·ÖÁó

ͼ/̼¶þ½ÓÄÉ£¨¸ÉÆøÌáŨ£©


2£©×°ÖÃÀú³Ì¿ØÖƲÙ×÷µÄÄ£Äâ

¹ØÓÚ×°ÖÃÀú³Ì¿ØÖƲÙ×÷µÄÄ£Ä⣬£¬£¬£¬£¬£¬£¬£¬»ª¿µ´ï½ÓÄÉ·ÂÕæDCS/SIS½çÃæ¼°²Ù×÷¹¦Ð§µÄ¿ØÖÆÏµÍ³Ä£ÄâÊÖÒÕ£¬£¬£¬£¬£¬£¬£¬£¬Ä£ÄâËÄÌ××°ÖÃËùÓõĿØÖÆÏµÍ³¡£¡£¡£¡£¡£¡£¡£¡£ËÄÌ××°ÖõÄDCSϵͳ¼°SISϵͳ»®·ÖʹÓÃÁ˺£ÄÚÍâ3¸öÆ·ÅÆµÄ²úÆ·£¬£¬£¬£¬£¬£¬£¬£¬µ«»ª¿µ´ïÔÚÀú³Ì¿ØÖÆ·ÂÕæ·½Ãæ»ýÀÛÉîÖ¿£¬£¬£¬£¬£¬£¬£¬£¬¾ùÓÐÏìÓ¦µÄ¿ØÖÆÏµÍ³·ÂÕæ²úÆ·£¬£¬£¬£¬£¬£¬£¬£¬¿ÉÔÚ±¾ÏîÄ¿ÖÐÖ±½ÓʹÓᣡ£¡£¡£¡£¡£¡£¡£


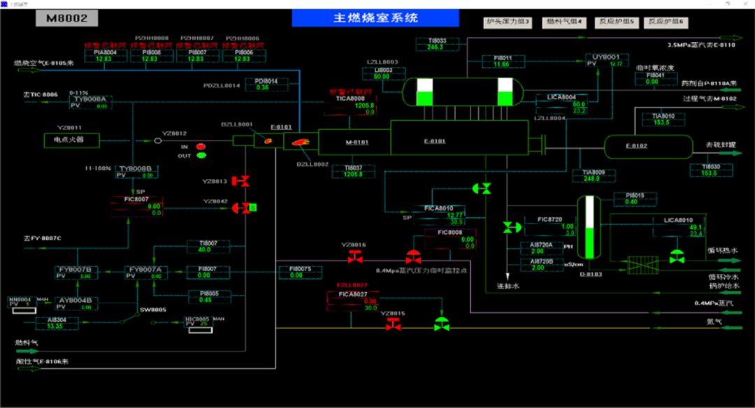
ÏîÄ¿ÖжÔÍâÑóÆ·ÅÆÒ»DCSϵͳ²Ù×÷¿ØÖƹ¦Ð§µÄ·ÂÕæ£º

ͼ/Á÷³Ì»­ÃæÏÔʾ

ͼ/´øÓпØÖÆÃæ°åµÄ

Á÷³Ì»­ÃæÏÔʾ  


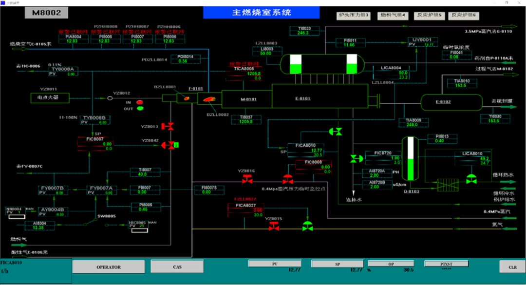
ÏîÄ¿ÖжÔÍâÑóÆ·ÅÆ¶þDCSϵͳ²Ù×÷¿ØÖƹ¦Ð§µÄ·ÂÕæ£º


ͼ/Á÷³Ì»­ÃæÏÔʾ  

ͼ/´øÓпØÖÆÃæ°åµÄ

Á÷³Ì»­ÃæÏÔʾ 


ÏîÄ¿ÖÐ¶ÔÆ·ÅÆÈýSISϵͳ²Ù×÷¿ØÖƹ¦Ð§µÄ·ÂÕæ£º


3£©×°ÖÃÏÖ³¡²Ù×÷µÄÄ£Äâ½çÃæ

ÒÔ×°ÖÃÏÖʵP&IDͼ½¨É裬£¬£¬£¬£¬£¬£¬£¬¼È¿ÉÔÚOTSÖÐÄ£ÄâÏÖ³¡²Ù×÷£¬£¬£¬£¬£¬£¬£¬£¬ÓÖ¿ÉÓÃÓÚÉú²úÖ°Ô±×°Öù¤ÒպͿØÖƵÄѧϰ¡£¡£¡£¡£¡£¡£¡£¡£


ͼ/»ùÓÚP&IDµÄ

ÏÖ³¡²Ù×÷·ÂÕæ»­ÃæÍ¼Àý

ͼ/Ä£Äâ×°ÖÃÏÖ³¡¿ØÖÆ

²Ù×÷µÄ½çÃæ


¸ÃËÄÌ××°ÖõķÂÕæÅàѵϵͳÒÑÓÚ2024ÄêÄêµ×ÖÜÈ«°²Åŵ½ÉϺ£Ê¯»¯·ÂÕæÍøÂçÖÎÀíÆ½Ì¨ÉÏ¡£¡£¡£¡£¡£¡£¡£¡£ÏµÍ³¸üкó½üÁ½¸öÔÂʱ¼äÄÚ£¬£¬£¬£¬£¬£¬£¬£¬·ÂտģÄâѵÁ·ÈËÊýÒÑ´ï682ÈË£¬£¬£¬£¬£¬£¬£¬£¬ÑµÁ·Æµ´Î¸ß´ï6508´Î£¬£¬£¬£¬£¬£¬£¬£¬È˾ùѵÁ·9.54´Î£¬£¬£¬£¬£¬£¬£¬£¬È˾ùÅàѵʱ³¤4.3Сʱ¡£¡£¡£¡£¡£¡£¡£¡£


2025ÄêÍ·£¬£¬£¬£¬£¬£¬£¬£¬ÉϺ£Ê¯»¯ÕÙ¿ªÁ˶Ա¾ÏîÄ¿µÄÑéÊÕÉóºË»á²¢´ÓÄ£×Ó¾«¶È¡¢ÏµÍ³ÎȹÌÐÔ¡¢¹¤³ÌÖÊÁ¿µÈ¶à·½Ãæ¾ù¸ø³ö¸ß¶ÈÆÀ¼Û¡£¡£¡£¡£¡£¡£¡£¡£ÏîÄ¿ÀÖ³ÉʵÑ飬£¬£¬£¬£¬£¬£¬£¬ÓÐÓÃÌá¸ßÉú²úÖ°Ô±µÄ²Ù×÷ˮƽ£¬£¬£¬£¬£¬£¬£¬£¬°ü¹ÜÉú²úÇå¾²µÄÌõ¼þÏ£¬£¬£¬£¬£¬£¬£¬£¬ÊµÏÖÁËÉú²úЧÂÊ¿çԽʽÌáÉý£¬£¬£¬£¬£¬£¬£¬£¬Îª°ü¹ÜÉϺ£Ê¯»¯Éú²ú×°Öá°Àο¿³¤ÂúÓÅ¡±ÔËÐÐ×ö³öÖ÷ҪТ˳¡£¡£¡£¡£¡£¡£¡£¡£

±íÑïÐÅ.jpg









µ±Ï£¬£¬£¬£¬£¬£¬£¬£¬¿Æ¼¼Éú³¤ÒÑÊÇÈÕÐÂÔÂÒ죬£¬£¬£¬£¬£¬£¬£¬ÊÖÒÕÁ¢Òì·½ÄÜÐÐÎÈÖÂÔ¶¡£¡£¡£¡£¡£¡£¡£¡£Åãͬʯ»¯ÐÐÒµÊý×Ö»¯×ªÐ͵ÄÉîÈ룬£¬£¬£¬£¬£¬£¬£¬È˹¤ÖÇÄܵÄÓ¦ÓÃÒ»¶¨µü´ú¼ÓËÙ¡£¡£¡£¡£¡£¡£¡£¡£±¾ÏîÄ¿ÖÐAI×é̬ÖÇÒëÓ¦ÓõÄÀÖ³ÉÂ䵨£¬£¬£¬£¬£¬£¬£¬£¬²»µ«ÊÇNG¼¯ÍŹ¤ÒµAI¹æÄ£»£»£» £»£»£»£»¯½á¹¹µÄËõÓ°£¬£¬£¬£¬£¬£¬£¬£¬Ò²ÊÇÆäһֱ̽Ë÷µÄ»ýµí¡£¡£¡£¡£¡£¡£¡£¡£NG¼¯ÍŹ¤ÒµAIÓ¦Óý«Îª¸ü¶àÐÐÒµ¸ßÖÊÁ¿Éú³¤×¢ÈëÇ¿¾¢¶¯ÄÜ£¡


×¢£º

»ª¿µ´ï£¨HKD£©ÊÇNG¼¯ÍŵÄÈ«×Ê×Ó¹«Ë¾£¬£¬£¬£¬£¬£¬£¬£¬×Ô1994Ä꽨ÉèÒÔÀ´£¬£¬£¬£¬£¬£¬£¬£¬¾­ÓÉ30ÄêµÄÉú³¤£¬£¬£¬£¬£¬£¬£¬£¬»ª¿µ´ï²»µ«×ÔÖ÷Ñз¢Á˽ü200¸öµä·¶Àú³Ì¹¤ÒÕºÍÈýάÐéÄâÏÖʵµÄ·ÂÕæÏµÍ³²úÆ·£¬£¬£¬£¬£¬£¬£¬£¬»¹¿ª·¢ÓÐ297ÏîÓµÓÐ×ÔÖ÷Èí¼þÖø×÷ȨµÄÀú³Ì×°ÖÃÄ£ÄâÈí¼þ£¬£¬£¬£¬£¬£¬£¬£¬Íê³É1000¶à¸öÀú³ÌÉú²ú×°ÖõĶ¯Ì¬Á÷³ÌÄ£ÄâÏîÄ¿£¬£¬£¬£¬£¬£¬£¬£¬ÔÚÁ÷³Ì¹¤ÒµµÄ·ÂÕæÊµÁ¦ºÍÓ°ÏìÁ¦»ñµÃÁËÆÕ±éÈϿɣ¬£¬£¬£¬£¬£¬£¬£¬ÊǺ£ÄÚÁ÷³Ì¹¤ÒµÁìÓò·ÂÕæÏµÍ³£¨OTS£©µÄÖ÷Òª¹©Ó¦ÉÌ¡£¡£¡£¡£¡£¡£¡£¡£


»ñÈ¡×îеÄÐÐÒµ¼Æ»®Óë°¸Àý

ͨ¹ýµç»°¡¢µç×ÓÓʼþÁªÏµNG¼¯ÍÅ£¬£¬£¬£¬£¬£¬£¬£¬ÒÔ½â¾öÄãµÄÀ§ÈÅ

¡¾ÍøÕ¾µØÍ¼¡¿¡¾sitemap¡¿